- Ситуація до звернення
- Завдання
- Що робили
- Етап 1: Діагностика та планування архітектури
- Етап 2: Коректна інтеграція телефонії
- Етап 3: Система запису та зіставлення даних
- Етап 4: Створення аналітичної інфраструктури
- Етап 5: Відновлення даних
- Етап 6: Навчання та передача інструментів
- Як ми навчали клієнта?
- Результати роботи
Наш клієнт працює в ніші ремонту автомобілів і є мережею мультибрендових автосервісів. Компанія спеціалізується на ремонті та обслуговуванні автомобілів європейських і американських марок, а також продажу оригінальних і якісних запасних частин. Клієнт має мережу СТО в двох найбільших містах України — Харкові та Дніпрі.
Ситуація до звернення
У клієнта виникла необхідність у коректній інтеграції телефонії (Unitalk і Ringostat) з CRM-системою Zoho CRM. Потрібно було забезпечити передачу рекламних міток і даних за дзвінками, а також реалізувати кастомні звіти за заявками, рекламними кампаніями та джерелами трафіку. Важливим завданням було розділення дзвінків на типи: органічний, контекстний, прямий, вихідний або ручна заявка.
Завдання
Створити коректну інтеграцію з телефонією і додати можливість оцінки кожного каналу.
Налаштувати коректне підключення Unitalk і Ringostat.
Забезпечити передачу дзвінків в CRM з фіксацією UTM-міток, джерел і параметрів рекламних кампаній.
Налаштувати автоматичне потрапляння лідів в потрібні воронки і стадії для коректного спрацьовування автоматизацій.
Що робили
Етап 1: Діагностика та планування архітектури
- Експертний аналіз:
- Провели аудит існуючих інтеграцій
- Виявили точки збою в передачі даних
- Створили карту бажаних процесів з урахуванням бізнес-логіки клієнта
Етап 2: Коректна інтеграція телефонії
- Налаштували стабільне підключення Unitalk і Ringostat до Zoho CRM.
- Створили механізм автоматичної передачі UTM-міток і параметрів кампаній.
- Забезпечили потрапляння лідів у правильні воронки для коректної роботи автоматизацій.


Етап 3: Система запису та зіставлення даних
- Механізм запису всіх рекламних даних у картку угоди
- Функція автоматичного зіставлення числових кодів із зрозумілими назвами кампаній
- Резервування даних про дзвінок у примітках із записом розмови

Створено технічні уявлення та фільтри для сегментації угод за параметрами (тип дзвінка, рекламна кампанія, джерело).

Фільтри
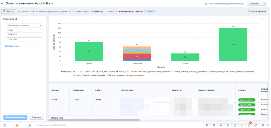
Етап 4: Створення аналітичної інфраструктури
Побудували повноцінну систему звітності:
- Технічні представлення для сегментації угод за всіма параметрами
- Кастомні звіти з можливістю фільтрації за періодами, джерелами та каналами
- Дашборди для оперативного аналізу ефективності рекламних кампаній


Приклади звітів, які були зроблені для рекламних кампаній
Етап 5: Відновлення даних
- Масштабна операція з відновлення:
- Проаналізували та оновили дані по 4500+ угодах за поточний рік
- Прив’язали історичні дзвінки до правильних рекламних кампаній
- Відновили цілісність аналітики за весь період
- Ми додатково підготували та передали клієнту оновлений звіт, в якому були актуалізовані дані більш ніж по 4500 угодах за поточний рік (в рамках прописаних рекламних кампаній). Це допомогло клієнту отримати цінну інформацію для розвитку свого бізнесу.
Етап 6: Навчання та передача інструментів
- Створили систему самообслуговування:
- Підготували детальні інструкції щодо самостійного додавання нових кампаній
- Записали відео-гайди щодо роботи з системою
- Створили технічну документацію щодо відновлення при збоях
- Провели персональне навчання команди клієнта
Як ми навчали клієнта?
Для клієнта були написані регламенти і записані відео демонстрації. Також ми провели кілька дзвінків, щоб переконатися — співробітники можуть робити все самостійно. Нижче уривки з регламенту та відео інструкцій.

Описали порядок оновлення функції: необхідно скопіювати та додати зіставлення коду кампанії та її назви в розділі користувацьких функцій CRM.
Система тегів

Для наочності ми оновили частину угод у звіті, показавши, як дані синхронізуються з кампаніями та відображаються в аналітиці.

Якщо якісь рекламні кампанії не прописані, то їх відразу можна буде відсортувати і переглянути.
Результати роботи
В результаті інтеграції та налаштування:
- Всі дзвінки коректно фіксуються в CRM за двома напрямками — в розрізі компаній і джерел.
- UTM-мітки, рекламні дані і тип дзвінка записуються в картку угоди, що забезпечує прозорість аналітики.
- Автоматизація розподілу заявок між менеджерами спрацьовує коректно, дзвінки та дані зберігаються в примітках.
- Кастомні звіти дозволяють клієнту аналізувати ефективність рекламних кампаній, фільтрувати заявки за періодами та джерелами, а також оперативно виявляти слабкі канали.
- Додатково клієнт отримав інструменти для самостійного управління системою:
- Можливість додавати нові рекламні кампанії в функцію зіставлення.
- Документ-гайд і відео-інструкції з ручного оновлення угод при збоях телефонії.
- Технічні фільтри і представлення для оперативної аналітики.
Таким чином, компанія отримала повністю автоматизовану систему обробки дзвінків і заявок зі зручною аналітикою.
Проблеми в роботі з Ip-телефонією? Потрібна допомога в налаштуванні?
Компанія CRM EXPERTS — ваш надійний партнер у світі CRM-систем. Для цього залишайте заявку на сайті crmexperts.ua або пишіть нам у месенджери. Запишіться на безкоштовну консультацію, і наші фахівці обов’язково допоможуть вам вирішити всі питання 😎







